给你一把螺丝刀,你能着车吗?
给你一把螺丝刀,你能着车吗?
啥是工匠?匠人?工人?
这些简单的定义与国内所提倡的“工匠精神”、“匠人匠心”还是差点意思。小的时候,特别羡慕手艺人,特别是汽车修理师傅,一把螺丝刀启动车辆的技术让我记忆犹新,觉得他们真的好厉害。长大后,才明白一把螺丝刀启动车辆的背后,是对知识的检验,对技术的应用,瞬间好高大上的感觉。
好了,话不多说,给你一把螺丝刀,你能启动车辆吗?当然是在遵纪守法的前提下进行,针对车辆故障应急处理的措施、简单的故障判别。这一情况仅针对于车辆防盗系统解除、点火开关正常打开,启动车辆,起动机或是马达不转的特定情况。

起动机不转的囧况
众所周知,发动机是油、气、电的混合,它是传统燃油车的动力源,可谓是心脏。那么,当发动机无法被启动的情况出现时,还谈什么“说走就走的旅行”,谈什么“诗和远方”。也许出现起动机不工作时,你所需要的仅仅是把螺丝刀。

在此,咱们不谈起动机的构造,不谈电路、继电器、控制器一类的专业知识,只说应用。当出现车辆突然无法启动的囧况时,在安全作业的情况下,我们仅需短接起动机上的两个接线柱,就有可能启动发动机。

起动机外观结构
1.正极接线柱,也就是蓄电池电源线的接线柱,很多车辆发动机上的交流发电机电源输出线也在此连接。
2.控制接线柱,也就是起动机控制线路的接线柱,说得更直白一点,就是启动车辆时,经电源、点火开关、保险丝、继电器等一系列电路的传递,最终目的就是使得“控制接线柱”得电,这样就接通了起动机内部的电路,从而使得起动机正常工作。

螺丝刀短接两个接线柱
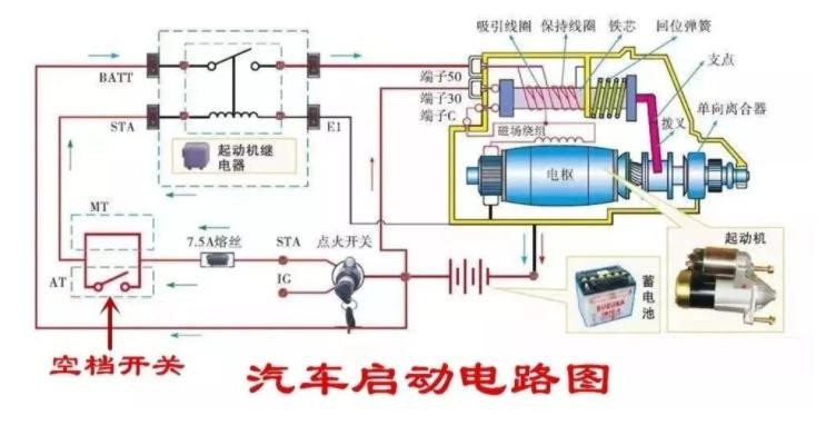
如果通过螺丝刀短接方法,起动机正常工作,发动机也能够正常启动,就表明起动机本体没有故障,起动机控制线路中存在故障,需要去专业的服务站由维修技师查阅相关车型维修手册来排除故障。 启动系统的电路图虽然麻烦,但作为消费者,只需要掌握应用即可,不求甚解。此处,学习力比较强的各位,可以揣摩观测。

视频加载中...
此作业仅适用于动手能力较强、胆量大的人们去操作,另外起动机位置也是需要考虑的因素。打开发动机舱盖,能一眼看到起动机是最好不过的了,如果是起动机位于发动机与驾驶室之间且下部,那就不建议作业,毕竟操作空间有限。

车辆前舱布局图
在作业中要注意自身安全,切勿触碰到另外的管路和线束,有条件的可以佩戴上护目镜、绝缘手套一类的防护用品。

绝缘手套

护目镜
自己动手,其乐无穷。码字不易,劳烦点赞收藏。